Overview: Hiring
The Hiring dashboard provides an end-to-end view of your organisation’s hiring performance, covering the volume, timing, sources, and quality of hires made in the selected period.
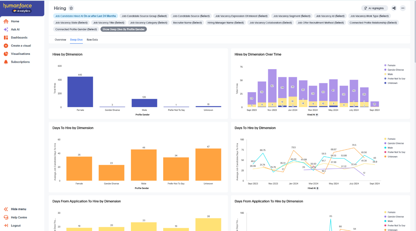
A “hire” is defined as a candidate whose status is Offer Accepted, Hired, or Onboarding. The hired date is the date a candidate first moved into one of these statuses.
Top Line KPI Metrics
Hires – The total number of hires made in the selected period.
Talent Community Hires – The total number of hires from your Talent Community, including Talent Pools.
Days to Hire – The average number of days from the job opening date to the hire date.
Days Application to Hire – The average number of days from the date a candidate applied to the hire date.
Applications per Hire – The average number of applications received for each hire made.
Shortlists per Hire – The average number of shortlisted candidates per hire.
% Filled on Time – The percentage of hires made within the Target Days to Fill.
% Talent Community Hires – The proportion of hires made from the Talent Community compared to total hires.
% Female Hires – The percentage of hires where the candidate’s gender is recorded as female.
% Referral Hires – The percentage of hires attributed to employee referrals.
% Internal Hires – The percentage of hires where the candidate was an internal applicant.
% Rehires – The percentage of hires where the candidate had previously worked for your organisation.
Visualisations
This helps you track hiring efficiency and spot periods where recruitment speed improved or slowed.Internal HiresShows the monthly count and percentage of internal hires.
This helps you understand internal mobility and the role it plays in meeting hiring needs.Referral HiresShows the monthly count and percentage of referral hires.
This helps you monitor the effectiveness of referral programs and their contribution to overall hires.Source of HiresA breakdown of hires by source, such as job boards, referrals, careers website, and the Talent Community.
This helps you see which sources deliver the highest volume of hires.Source EffectivenessA comparative view of each hire source, showing total applications, hires, average applications per hire, and average shortlists per hire.
This helps you identify which sources are most effective and efficient, guiding future sourcing strategy.
Filter Definitions
Job Candidate Hired At – Filter by the hire date.
Job Candidate Source Group – Filter hires by their source group (e.g., Talent Community, Job Boards).
Job Vacancy Work Type – Filter by the work type associated with the job vacancy.
Job Vacancy State – Filter by the location state of the job vacancy.
Job Vacancy Title – Filter by job title.
Job Vacancy Category – Filter by the job category.
Recruiter Name – Filter by the recruiter assigned to the vacancy.
Hiring Manager Name – Filter by the hiring manager assigned to the vacancy.
Job Vacancy Collaborators – Filter by collaborators assigned to the vacancy.
Connected Profile Relationship – Filter by the relationship type of the candidate (e.g., Internal, External, Alumni).
Job Vacancy Expression of Interest – Filter by whether the hire came from an EOI.
Job Candidate Source – Filter by the specific source recorded for the candidate.
Job Offer Recruitment Method – Filter by the recruitment method used at the offer stage.
Deep Dive
The Deep Dive tab lets you break down your Top Line KPI Metrics by various data dimensions, including:
Job Recruiter Name
Job Category
Job Location State
Profile Gender
Profile Current Relationship
Profile Location State
Profile Availability
Profile Relocation
Application Source Group
To request a demo, contact your Account Manager. To stay informed as new capabilities are launched, subscribe to updates on What's New.